Developers Forum for XinFin XDC Network

Nolan Ngo
Nolan Ngo

Posted on • Updated on

Introductions XDC Network Monitoring System

In today's digital world, blockchain networks have become vital infrastructure for businesses and users alike. The XDC Network is one such blockchain platform that powers various applications and services. But how do we ensure this network stays healthy and performs well? That's where the XDC Monitoring System comes in.

Network Overview

What is the XDC Monitoring System?

Think of the XDC Monitoring System as a health tracker for the blockchain. Just like how a fitness watch keeps tabs on your heart rate and activity levels, this system constantly watches different parts of the XDC Network to make sure everything is running smoothly.

This watchful system checks many aspects of the network – from how quickly new information is being recorded to whether the connection points are responding properly. When something doesn't look right, it quickly alerts the team so they can fix issues before users even notice them.

Why is Monitoring Important?

Imagine driving a car without a dashboard – you wouldn't know how fast you're going, if you're running out of fuel, or if the engine is overheating. Similarly, a blockchain network needs constant monitoring to:

  • Make sure transactions are being processed reliably
  • Catch and fix problems quickly before they affect users
  • Keep the network secure and stable
  • Show clearly how the network is performing
  • Help plan for future improvements

Key Components of the XDC Monitoring System

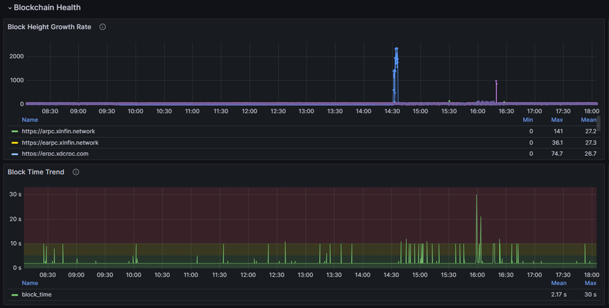
1. Block Monitoring

Block Monitoring 1

Block Monitoring 2

What it does: Watches how blocks (groups of transactions) are being created and processed across the network.

In simple terms:

  • Tracks how quickly new blocks are being added to the blockchain
  • Checks if blocks contain the expected information
  • Counts how many transactions each block contains
  • Compares block information across different network connection points
  • Automatically switches to backup connections if the main ones fail

Block Monitoring 3

Block Monitoring 4

Why it matters:
Block monitoring ensures that the core function of the blockchain - recording transactions - is working properly. If blocks start taking too long to process or contain errors, it could mean users' transactions are being delayed.

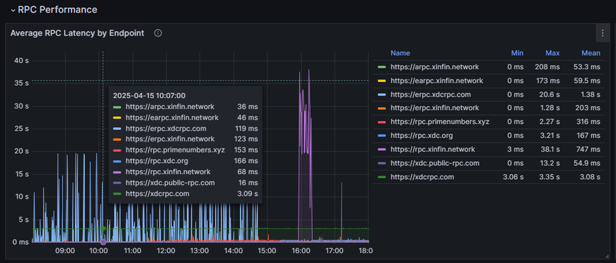
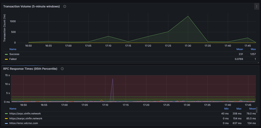
2. RPCs Monitoring ( Status + Performance RPCs )

RPCs Monitoring 1

RPCs Monitoring 2

What it does: Checks the health and performance of the connection points (called RPC endpoints) that applications use to interact with the blockchain.

In simple terms:

  • Tests if the connection points are responding with sophisticated multi-method verification
  • Measures how quickly they respond (latency monitoring with threshold alerting)
  • Monitors network health through peer count tracking with dynamic baselines
  • Checks both standard connections and specialized WebSocket connections with comprehensive validation
  • Verifies that supporting services like block explorers and faucets are accessible
  • Adapts testing frequency automatically - problematic endpoints get checked more often
  • Performs direct port checking to validate basic network connectivity
  • Uses batch processing to efficiently test multiple endpoints without overwhelming the system

RPCs Monitoring 3

RPCs Monitoring 4

RPCs Monitoring 5

Why it matters:
If these connection points fail, applications built on XDC (like wallets or trading platforms) would lose their connection to the blockchain. The advanced adaptive monitoring system ensures quick detection of issues and faster recovery, maintaining reliable network access for both developers and users. The system can also identify subtle problems like declining peer counts before they cause complete failures.

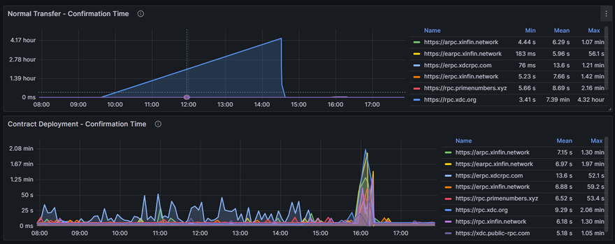
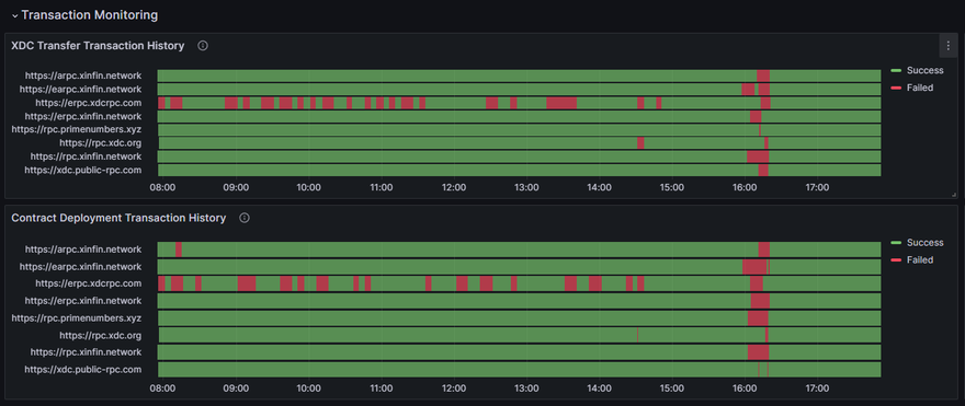
3. Transaction Monitoring

Transaction Monitoring 1

What it does: Actually sends test transactions through the network to verify the entire process works end-to-end.

In simple terms:

  • Maintains special test accounts with small amounts of XDC
  • Regularly sends small test transactions between these accounts
  • Deploys simple test contracts to verify smart contract functionality
  • Tracks how long it takes for transactions to be confirmed
  • Monitors test wallet balances to ensure testing can continue

Transaction Monitoring 2

Transaction Monitoring 3

Why it matters:
This is like a "secret shopper" program for the blockchain - by actually using the network regularly with real transactions, it confirms that everything is working from a user's perspective, not just from a technical standpoint.

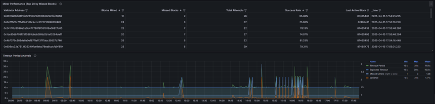
4. Consensus Monitoring

Consensus Monitoring 1

What it does: Observes how the network reaches agreement on transactions and blocks.

In simple terms:

  • Monitors the performance of masternodes (special computers that validate transactions)
  • Tracks when masternodes miss their turn to produce blocks
  • Watches how the network handles transitions between epochs (time periods)
  • Identifies nodes that are frequently penalized for poor performance
  • Ensures the overall consensus mechanism is stable and secure

Consensus Monitoring 2

Why it matters:
The consensus mechanism is the heart of any blockchain - it's how the network agrees on which transactions are valid. Monitoring this process helps maintain the security and decentralization of the XDC Network.

Alert System: Responding to Issues Quickly

When the monitoring system detects something unusual, it needs to notify the right people quickly. The XDC Monitoring System includes a smart alert system that:

  • Groups issues by how serious they are (critical errors, warnings, or just FYI notices)
  • Sends alerts through multiple channels (dashboard notifications, Telegram messages, and webhooks)
  • Routes alerts to different groups based on which part of the network is affected
  • Prevents "alert fatigue" by limiting duplicate messages
  • Provides detailed information to help diagnose and fix the problem

For example, if block times suddenly increase (meaning transactions are processing more slowly), the system would immediately send an alert with details about when this started and how severe the slowdown is.

The system also creates weekly summary reports that show patterns and trends, helping the team identify recurring issues or areas for improvement.

Visualization: Making Data Understandable

All the data collected by the monitoring system is stored and displayed using helpful tools:

  • Time-series metrics are stored in a specialized database (InfluxDB)
  • Interactive dashboards display real-time and historical data (Grafana)
  • Visual indicators show the health of different components at a glance
  • Historical trends help identify gradual changes in performance

These visualizations allow both technical and non-technical team members to understand the network's performance and quickly spot issues.

Multi-Network Support

The XDC blockchain ecosystem includes multiple networks:

  • Mainnet: The primary XDC network where real transactions occur
  • Testnet (Apothem): A testing environment for developers

The monitoring system watches both networks simultaneously, with separate alerts and statistics for each. This dual monitoring ensures that both production users and developers have reliable network access.

Benefits of the XDC Monitoring System

For users and stakeholders of the XDC Network, the monitoring system provides several important benefits:

  1. Increased Reliability: Issues are identified and resolved quickly, minimizing disruption
  2. Better Transparency: Clear visibility into network performance builds trust
  3. Improved Performance: Ongoing monitoring helps identify optimization opportunities
  4. Enhanced Security: Abnormal patterns that could indicate security issues are quickly detected
  5. Future-Proofing: Historical data guides network upgrades and scaling decisions

Conclusion

The XDC Monitoring System serves as the vigilant guardian of the XDC Network, constantly watching to ensure the blockchain operates smoothly, securely, and efficiently. By combining multiple monitoring approaches with intelligent alerting and visualization, it helps maintain the health of the network that many users and applications depend on.

For blockchain networks like XDC to achieve mainstream adoption, this kind of comprehensive monitoring is essential - it provides the reliability and stability that businesses and users expect from critical infrastructure. The XDC Monitoring System demonstrates a commitment to maintaining a professional, enterprise-grade blockchain platform that stakeholders can trust.

Discussion (0)