Developers Forum for XinFin XDC Network

Michael Dank
Michael Dank

Posted on • Updated on

[Informative] Announcing a new developer resources hub at cookbook.dev/Chains/XDC

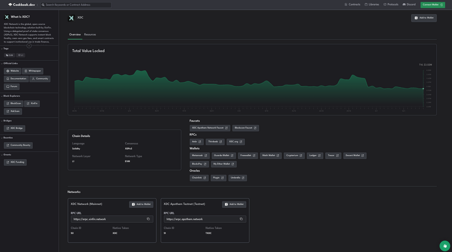
Cookbook.dev is officially announcing our launch and integration of our XDC developer resources portal at https://www.cookbook.dev/chains/XDC.

Image description

Image description

Find all the developer resources you need to start building on XDC on one page, including:

  • Official Project Links
  • Block Explorers
  • Bridges
  • Faucets
  • RPCs
  • Wallets
  • Oracles
  • Bounties
  • Grants
  • Developer guides and tutorials

Developers are also able to add XDC's testnet and mainnet to your wallet in one-click from this page.

We will be indexing protocols on XDC, along with the associated smart contract code and developer documentation and providing them within the developer resources page. This allows builders to easily fork or learn about existing smart code using Cookbook's Remix IDE integration and boilerplate templates for HardHat and Foundry.

If you are a protocol that would benefit from simplifying builders learning about your codebase and building on top of your project, reach out to michael@cookbook.dev or @michaelcookbook on Telegram to be included.

If you are a builder on XDC and would like to give feedback on the page, please message us in our Discord server at discord.gg/Cookbook.

Discussion (0)